接地電阻測試儀接地電阻測量方法及接線
接地電阻測量方法接線
沿被測接地極 E(C2、P2) 和電位探針 P1 及電流探針 C1,依直線彼此相距 20 米,使電位探針處于 E、C 中間位置,按要求將探針插入大地。
用專用導線將地阻儀端子 E(C2、P2)、P1C1 與探針所在位置對應聯接。
開啟地阻儀電源開關“ON”,選擇合適擋位輕按一下鍵該檔指標燈亮,表頭 LCD 顯示的數值即為被測得的地電阻。
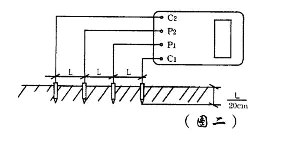
土壤電阻率測量方法
1) 測量時在被測的土壤中沿直線插入四根探針,并使各探針間距相等,各間距的距離為L,要求探針入地深度為L/20cm,用導線分別從C1、P1、P、C各端子與四根探針相連接。
若地阻儀測出電阻值為R,則土壤電阻率按下式計算:
φ=2πRL
其中
φ一土壤電阻率 (Ω·cm)
L一探針與探針之間的距離(cm)
R一地阻儀的讀數 (Ω )
用此法測得的土壤電阻率可近似認為是被埋入探針之間區域內的平均土壤電阻率。
2) 測地電阻、土壤電阻率所用的探針一般用直徑為 25mm,長0.5~1m的鋁合金管或圓鋼。
導體電阻測量
接地電阻測試儀地電壓測量
測量接線如圖一,撥掉C插頭,E、P;間的插頭保留,啟動地電壓(EV) 檔,指示燈亮,讀取表頭數值即為E、P間的交流地電壓值。
測量完畢按一下電源“OFF”鍵,儀表關機。
接地電阻測量注意事項:
測量大型接地網接地電阻時,不能按一般接線方法測量。
可參照電流表、電壓表測量法中的規定選定埋插點。
測量地電阻時 反復在不同的方向測量 3~4 次,取其平均值。
接地電阻測試儀為交直流兩用,不接交流電時,儀表使用電池供電,接入交流時,優先使用交流電。
當表頭左上角顯示“一”時表示電池電壓不足,應更換新電池。儀表長期不用時,應將電池全部取出,以免銹蝕儀表。
- 上一篇: 交流耐壓試驗和沖擊電壓耐受試驗試驗方法
- 下一篇: 電氣預防性試驗要求及試驗結果分析判斷方法












